суббота, 9 февраля 2013 г.

гсм технологическая линия приема топлива с тз

Оборудование общепромышл

Библиотека промышленника

Индустриальная панорама

Введите адрес электронной почты:

Аналитика за неделю

Подписка на новости:

- Инновации, внедрение изобретений в промышленное использование, научные разработки. - Портал ПВ.РФ.

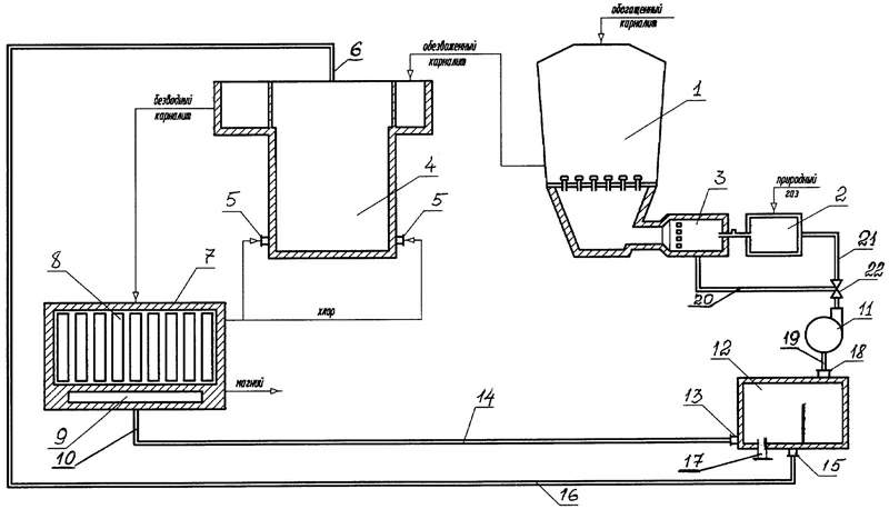
Экономичная металлургическая установка для электролиза расплавленных солей и обезвреживания отходящих газов

Комментариев нет:

Отправить комментарий